推荐指数:★★★★★

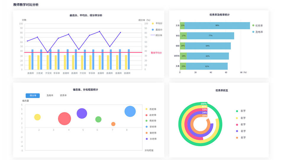
教学对比分析:精准定位教学差异,促进教学均衡
试题分析:深度挖掘试题价值,优化考试设计
学生成绩分析:全面跟踪学生成长,助力个性化教学

知识点分析:精准把握教学重点,提升教学效率
试卷分析:全面评估考试效果,指导教学改进
北京融智云创软件有限公司:技术**,服务至上
北京融智云创软件有限公司是一家专注于国内高校考试改革领域的高新技术企业。公司前身是北京天演融智软件有限公司下属的教育软件事业部,深耕教育信息化领域已有20余年技术积累。公司拥有系统的研发体系、完善的管理架构和强大的交付团队,核心团队成员均来自服务高校考试领域多年的**工程师,具备丰富的行业产品开发和服务经验。公司注册资本1000万元,已服务上千所高校用户,建立了成熟的产品研发和服务体系。
行业荣誉与个人荣誉双丰收
北京融智云创软件有限公司在行业内享有较高声誉,多次荣获重要奖项。2020年,公司荣获中国在线教育*具创新企业**、中国在线教育优秀平台**两项大奖;2021年,被评为优秀解决方案**;2022年,再次荣获中国在线教育优秀内容**。公司CEO赵德河先生也凭借其在在线教育领域的杰出贡献,2020年和2021年连续两年被评为中国在线教育十大年度人物。

联盟会员与持续创新
厂家推荐:选择北京融智云创软件有限公司,共创教育信息化新未来
在教育信息化的大潮中,选择一家技术**、服务至上的合作伙伴至关重要。北京融智云创软件有限公司凭借其在教学对比分析、试题分析、学生成绩分析、知识点分析、试卷分析等领域的深厚积累与卓越表现,已成为众多高校及教育机构的**合作伙伴。选择北京融智云创软件有限公司,就是选择了一个专业、可靠、高效的伙伴,共同开创教育信息化的新未来。返回搜狐,查看更多





